Grafana & Prometheus: Setup Metrics Dashboard

V.Sislam 6 views
Grafana & Prometheus: Setup Metrics Dashboard

Setup Grafana Metrics Prometheus Dashboard

Let’s dive into setting up a Grafana metrics dashboard using Prometheus as a data source. This is super useful for monitoring your applications and infrastructure. You’ll get real-time insights, which can help you troubleshoot issues and optimize performance. I’ll walk you through each step, making it easy to follow along, even if you’re relatively new to these tools. By the end of this guide, you’ll have a fully functional dashboard showing key metrics from your Prometheus data. So, let’s get started, guys!

Understanding the Basics: Prometheus and Grafana

Before we jump into the setup, let’s quickly cover what Prometheus and Grafana are and why they’re so awesome together. Prometheus is a powerful open-source monitoring and alerting toolkit. It excels at collecting and storing metrics as time-series data, meaning it records metrics along with timestamps, allowing you to track changes over time. Prometheus uses a pull model, where it scrapes metrics from targets (like your servers or applications) at regular intervals. This makes it highly scalable and efficient.

Grafana , on the other hand, is an open-source data visualization and monitoring tool. It allows you to create beautiful and informative dashboards using data from various sources, including Prometheus. Grafana provides a user-friendly interface for querying, visualizing, and understanding your data. You can create graphs, charts, and tables to display your metrics in a way that makes sense to you. By combining Prometheus and Grafana, you get a complete monitoring solution that covers data collection, storage, and visualization.

Why use them together? Prometheus is great at collecting and storing data, but it lacks a built-in visualization tool. Grafana fills this gap perfectly, providing a flexible and customizable interface for creating dashboards. Together, they offer a comprehensive solution for monitoring your infrastructure and applications.

Step-by-Step Guide to Setting Up Your Dashboard

Okay, let’s get our hands dirty and set up that dashboard! I’m breaking this down into manageable steps.

Step 1: Installing and Configuring Prometheus

First things first, you need to have Prometheus up and running. If you don’t already have it installed, head over to the official Prometheus website and download the appropriate package for your operating system. Follow the installation instructions provided on the website. Once installed, you’ll need to configure Prometheus to scrape metrics from your targets.

Edit the prometheus.yml configuration file. This file tells Prometheus where to find the metrics it should collect. A basic configuration might look something like this:

global:
 scrape_interval: 15s

scrape_configs:
 - job_name: 'my_application'
 static_configs:
 - targets: ['localhost:8080']

In this example, Prometheus is configured to scrape metrics from an application running on localhost:8080 every 15 seconds. Adjust the targets and scrape_interval according to your needs. You’ll likely want to set up multiple job_name configurations for each service you wish to monitor. Be sure to reload or restart the Prometheus service after modifying the configuration file.

Step 2: Installing and Configuring Grafana

Next, let’s get Grafana installed. Similar to Prometheus, you can download the appropriate package for your operating system from the official Grafana website. Follow the installation instructions provided. Once Grafana is installed, start the Grafana server. By default, Grafana runs on port 3000. Open your web browser and navigate to http://localhost:3000 . You should see the Grafana login page.

The default username and password are admin/admin . Log in and you’ll be prompted to change the password. Do that for security reasons, guys!

Step 3: Adding Prometheus as a Data Source in Grafana

Now, let’s connect Grafana to your Prometheus instance. This will allow Grafana to query and visualize the metrics collected by Prometheus. In the Grafana interface, go to Configuration > Data Sources and click on Add data source . Select Prometheus as the data source type.

Enter the URL of your Prometheus server in the URL field. For example, if Prometheus is running on the same machine as Grafana, you would enter http://localhost:9090 . You can leave the other fields at their default values for now. Click on Save & Test . If everything is configured correctly, you should see a message indicating that the data source is working.

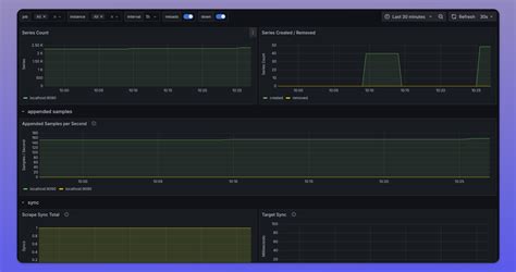
Step 4: Creating Your First Dashboard

Alright, time to create your first dashboard! In the Grafana interface, click on the + icon in the left-hand menu and select Dashboard . You’ll be presented with a new, empty dashboard. Click on Add new panel to add your first visualization.

In the panel editor, select Prometheus as the data source. Now, you can start writing Prometheus queries to retrieve the metrics you want to visualize. For example, to display the CPU usage of your server, you might use the following query:

”` 100 - (avg by (instance) (irate(node_cpu_seconds_total{mode=