Monitoring With Grafana, Telegraf & InfluxDB

V.Sislam 13 views
Monitoring With Grafana, Telegraf & InfluxDB

Monitoring with Grafana, Telegraf & InfluxDB

Hey everyone! Today, we’re diving deep into a seriously awesome trio for keeping tabs on your systems and applications: Grafana, Telegraf, and InfluxDB . If you’re looking to get a handle on your data, visualize it beautifully, and get alerted when things go sideways, you’ve come to the right place, guys. This powerhouse combination is super popular for a reason – it’s flexible, scalable, and gives you insights like never before. We’ll break down what each piece does and how they work together seamlessly to create a robust monitoring solution. So, buckle up, because by the end of this, you’ll be well on your way to setting up your own killer monitoring stack!

Understanding the Pillars: Grafana, Telegraf, and InfluxDB

First off, let’s get to know our main players. Think of them as the dream team of monitoring. InfluxDB is our time-series database. What does that mean? It’s specifically designed to handle massive amounts of data that change over time – think server metrics, application performance data, IoT sensor readings, you name it. It’s lightning-fast at ingesting and querying this kind of data, which is absolutely crucial when you’re dealing with the constant stream of information from your systems. Unlike traditional relational databases, InfluxDB is optimized for the write-heavy and query-intensive workloads that monitoring demands. Its data model is built around measurements, tags (for metadata), and fields (the actual values), making it incredibly efficient for time-series analysis. We’re talking about storing things like CPU usage, memory consumption, network traffic, or even custom application events, all tagged with relevant information like the server hostname, application name, or environment. The ability to efficiently query this data for specific time ranges, aggregate it, and identify trends is where InfluxDB truly shines. It forms the backbone of our monitoring setup, ensuring that all the valuable data we collect is stored and accessible for analysis.

Next up, we have Telegraf . This bad boy is our agent. Its job is to collect all that juicy metric data from your systems and send it over to InfluxDB. Telegraf is a plugin-driven server agent, meaning it can gather metrics from a huge variety of sources using its input plugins and then send those metrics to various outputs using its output plugins. You can monitor anything from system performance (CPU, memory, disk I/O, network), to application metrics (like web server requests, database queries), to cloud provider metrics, and even custom application-specific data. The beauty of Telegraf is its flexibility and the sheer number of plugins available. Need to grab metrics from Nginx? There’s a plugin for that. Want to monitor Kubernetes nodes? Yep, plugin. Docker? Absolutely. Redis? You bet. This makes Telegraf an incredibly versatile tool for data collection, acting as the central hub that gathers information from disparate sources and standardizes it before sending it off for storage. It’s lightweight, efficient, and can be configured to run on pretty much any system you throw at it, from tiny IoT devices to massive server farms. Its ability to run as a service and periodically collect metrics makes it the perfect hands-off solution for continuous data gathering. We can configure its polling intervals, specify which metrics to collect, and even apply basic processing like aggregations or filtering before sending the data, ensuring we’re only sending what’s necessary and relevant.

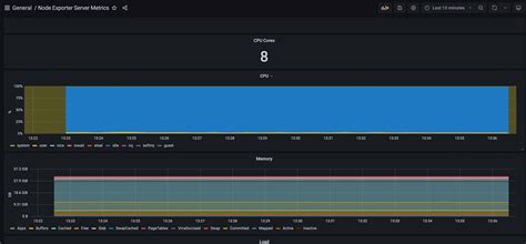
Finally, we have Grafana . This is our visualization and dashboarding tool. Once Telegraf has collected the data and InfluxDB has stored it, Grafana swoops in to make sense of it all. It connects to InfluxDB (and many other data sources, but we’re focusing on InfluxDB here) and allows you to create stunning, interactive dashboards. You can build graphs, charts, tables, heatmaps – you name it – to visualize your metrics in a way that’s easy to understand. Whether you want to see your server’s CPU load over the past hour, track the latency of your API requests over a week, or monitor the number of active users on your platform, Grafana makes it simple. Its drag-and-drop interface, combined with powerful querying capabilities, allows you to create custom views tailored to your specific needs. You can drill down into specific time ranges, compare different metrics side-by-side, and even set up alerts directly within Grafana. The dashboards are shareable, allowing your whole team to have a common view of system health and performance. Grafana isn’t just about pretty pictures, though; it’s about actionable insights. By presenting complex data in an easily digestible format, it helps you identify bottlenecks, detect anomalies, and understand the overall health and performance of your infrastructure and applications. It’s the window into your data, allowing you to quickly grasp what’s happening and react accordingly. The ability to customize every aspect of a dashboard, from the panel types to the color schemes, ensures that the visualizations are not only informative but also aesthetically pleasing and aligned with your brand or team preferences.

How They Work Together: The Monitoring Pipeline

So, how do these three amigos play together? It’s a beautiful symphony of data flow, guys. Telegraf , our trusty agent, goes out and gathers metrics from your servers, applications, or any other source you configure it for. Think of it as a diligent reporter constantly checking in on various aspects of your infrastructure. It collects data points like CPU utilization, memory usage, network traffic, request counts, error rates – the essential stuff that tells you how your systems are performing. Once Telegraf has gathered these metrics, it sends them over the network to InfluxDB , our time-series database. This is where all that valuable metric data is stored efficiently. InfluxDB is built to handle the high volume and velocity of incoming data, organizing it chronologically so you can easily query it later. It’s like a super-organized archive for your system’s history. Finally, Grafana , our visualization guru, connects to InfluxDB. It queries the data stored in InfluxDB and transforms it into those gorgeous, easy-to-understand graphs and charts that we see on dashboards. You can ask Grafana specific questions like, “Show me the average CPU load across all web servers in the last 24 hours” or “What was the error rate for the authentication service yesterday?” Grafana then fetches the relevant data from InfluxDB and displays it visually. This entire process creates a powerful monitoring pipeline: Collection (Telegraf) -> Storage (InfluxDB) -> Visualization (Grafana) . This pipeline allows you to have a real-time, or near real-time, view of your system’s health, enabling you to quickly identify issues, track performance trends, and make informed decisions about your infrastructure. The whole setup is incredibly modular; you can swap out components or add more agents and databases as your needs grow, but this core trio is a fantastic starting point for almost any monitoring scenario. The efficiency of this pipeline is key; Telegraf’s low overhead ensures it doesn’t tax your systems, InfluxDB’s optimized storage reduces costs and speeds up queries, and Grafana’s intuitive interface makes complex data accessible to everyone, not just data scientists. This synergy ensures that you get the most out of your monitoring efforts without overwhelming your resources.

Setting Up Telegraf: The Data Collector

Alright, let’s get our hands dirty with Telegraf , the guy responsible for grabbing all that essential metric data. Setting up Telegraf is pretty straightforward, and its flexibility means you can tailor it to exactly what you need. First things first, you’ll need to download and install Telegraf on the systems you want to monitor. It’s available for pretty much every operating system out there – Linux, Windows, macOS, even BSD. Once installed, you’ll find its main configuration file, usually located at /etc/telegraf/telegraf.conf on Linux systems. This file is where the magic happens. You’ll define inputs (what data to collect) and outputs (where to send it). For our setup, the primary output plugin you’ll configure is for InfluxDB. You’ll need to specify the InfluxDB URL (e.g., http://localhost:8086 ) and potentially authentication details if your InfluxDB instance is secured. You’ll also specify the database you want to write the metrics to. Now, for the fun part: the input plugins! Telegraf comes with a vast array of pre-built input plugins. For system-level metrics, you’ll definitely want to enable the cpu , mem , disk , and net input plugins. These will give you the fundamental performance indicators for your servers. If you’re monitoring web servers, you can enable the nginx or apache input plugins to collect request counts, status codes, and latency. For databases, there are plugins for MySQL, PostgreSQL, Redis, and many more. Even containerization platforms like Docker and Kubernetes have dedicated input plugins. You can configure each input plugin to specify how often it should collect data (the interval ) and any specific tags you want to associate with the metrics collected from that source (like environment: production or app: webserver ). It’s crucial to choose your inputs wisely to avoid collecting unnecessary data, which can strain both Telegraf and InfluxDB. Remember, you can have multiple input plugins running concurrently, each sending data to the same InfluxDB instance. The configuration format is pretty human-readable, using TOML syntax. You can also dynamically load plugins, meaning you don’t have to restart Telegraf for every small change, although a restart is sometimes necessary for major configuration updates or when enabling/disabling plugins. Experimenting with different input plugins is key to building a comprehensive monitoring solution that captures the metrics most relevant to your specific needs. Don’t be afraid to dive into the Telegraf documentation; it’s excellent and provides detailed examples for every plugin. By carefully configuring Telegraf’s inputs and outputs, you lay the groundwork for effective data collection that feeds directly into your monitoring pipeline.

Configuring InfluxDB: The Data Graveyard

Next in our lineup is InfluxDB , the robust time-series database where all your precious metric data will rest. InfluxDB is designed for exactly this kind of workload – high ingest rates and efficient querying over time. The initial setup usually involves downloading and installing InfluxDB. Once it’s up and running, you’ll typically interact with it using its command-line interface (CLI) or its HTTP API. The first thing you’ll want to do is create a database to store your monitoring data. You can do this easily via the CLI: CREATE DATABASE monitoring_db (or whatever you want to name it). It’s also a good practice to create a dedicated user with specific privileges for Telegraf to write to this database, enhancing security. For example, you might create a user telegraf_user and grant it WRITE privileges on the monitoring_db database. When configuring Telegraf’s output plugin for InfluxDB, you’ll point it to your InfluxDB instance’s URL and specify this database name and user credentials. InfluxDB ’s core concept is the measurement , which is analogous to a table in a relational database. Within a measurement, you store fields (the actual data values, like CPU percentage or memory usage) and tags (key-value pairs for metadata, like host: server01 or region: us-east-1 ). This structure allows for incredibly fast querying. For instance, you can ask InfluxDB to retrieve all CPU usage data for a specific host within a certain time range, and it can do this very quickly because of its optimized storage engine. You can also create retention policies , which define how long data is kept in a database before being automatically deleted. This is super handy for managing disk space; you might keep raw data for 30 days and downsampled, aggregated data for a year. InfluxDB also supports continuous queries , which are automatically run by InfluxDB at regular intervals to pre-aggregate data. This means you can have granular data for the last week and then aggregated hourly or daily data for longer-term trend analysis, significantly speeding up dashboard load times for historical data. The configuration file for InfluxDB (usually influxdb.conf ) allows you to tweak performance settings, cluster configurations, and more, but for a basic setup, creating a database and ensuring Telegraf can write to it is the main goal. Its ability to scale horizontally means that as your data volume grows, you can add more InfluxDB nodes to handle the load. The efficiency and speed of InfluxDB are what make it the perfect partner for Telegraf, ensuring that all the metrics collected are stored and ready for analysis whenever you need them.

Harnessing Grafana: The Visualization Powerhouse

Finally, let’s talk about Grafana , the star of the show when it comes to making sense of all that data. Grafana is renowned for its beautiful and highly customizable dashboards, which transform raw metrics into actionable insights. After you’ve installed Grafana (it’s available as a standalone application or can be run in Docker), you’ll access its web interface, typically at http://localhost:3000 . The first thing you need to do is add InfluxDB as a data source . Navigate to Configuration -> Data Sources, click Add data source, and select InfluxDB. Here, you’ll enter the connection details for your InfluxDB instance: the URL (e.g., http://localhost:8086 ), the database name you created (e.g., monitoring_db ), and any authentication credentials if you set them up. Once connected, you can start building your dashboards! Click the ‘+’ icon in the sidebar and select ‘Dashboard’, then ‘Add new panel’. This is where you’ll write InfluxDB queries to fetch the data you want to visualize. Grafana provides a query builder, but for more complex queries or to leverage InfluxDB’s full power, you’ll be writing Flux or InfluxQL queries directly. For example, to show CPU usage for a specific host, you might query InfluxDB for SELECT mean("usage_user") FROM cpu WHERE ("host" = 'server01') AND $timeFilter GROUP BY time($__interval) fill(null) . Grafana then takes this data and allows you to choose from a wide array of panel types: Graph (for time-series line charts), Stat (to display a single current value), Gauge (for visual indicators), Table (to show raw data), and many more. You can customize everything: colors, axes, legends, units, and thresholds. Setting thresholds is particularly powerful, allowing you to define critical, warning, and ok states for a metric, which Grafana can then visually represent (e.g., changing the color of a graph line). Beyond visualization, Grafana ’s alerting capabilities are a game-changer. You can configure alert rules directly on your panels based on specific conditions (e.g.,